閉鎖する飲料工場の水処理設備に堆積した汚泥を処理!産廃量を1/40に減容化!

工場閉鎖に伴い、排水設備内に溜まった6,000㎥の汚泥を年度内に除去する必要があるが、バキューム処理では費用が高額になり、期間内の対応も困難に。セイスイ工業は仮設水処理プラントを稼働し、汚泥を1/40に減容化し150㎥まで削減。処理を迅速化し、コストを抑えながら年度内の完了を実現しました。
処理ポイント
課題
工場閉鎖に伴い、排水設備内の6,000㎥の汚泥を年度内に除去する必要があるが、バキューム処理は高額で年度内にも間に合わず、困っている
提案
既設水処理設備の汚泥に加え、担体やろ材の除去が必要なため、仮設水処理プラントと専用除去装置を組み合わせた方法を提案
結果
6,000㎥の汚泥を1/40に減容化し150㎥まで削減、迅速な処理でコストを抑えつつ年度内の完了を実現
ご相談内容
工場を閉鎖する事となり、排水設備内に溜まっている6,000㎥の汚泥を年度内に取り除きたいが、バキューム処理すると費用が高額になることと年度内に間に合わないため困っている。

セイスイからのご提案
既設の水処理設備は、曝気槽、沈殿槽、調整槽、加圧浮上槽、マイクロバブル層、担体槽、スカム貯留槽で構成されており、汚泥の他にも担体やろ材も取り除く必要があった為、仮設水処理プラントと汚泥からろ材と担体を取り除くことが出来る除去装置との組合せたプラントを提案致しました。

工場設備に堆積した汚泥を処理した結果、1/40まで減容化!
仮設水処理プラントを稼動させることにより既設水処理設備に残っている6,000㎥の汚泥を150㎥まで、1/40に減容化させることができました。
セイスイ工業では長年の現場実績をもとに、複数の処理方法の提案・無料での現場確認・打合せなどを行い、最短で汚泥処理・機材のレンタルを開始することができます。また、セイスイ工業の仮設水処理プラントを導入することで、処理の難しい汚泥でも最小限のコストで最短で問題解決を図ることができます。
処理効果
汚泥量
6,000㎥
150㎥
1/40に減容化
汚泥濃度
約1.3%
約-%
含水率87%

■産廃量

■費用
従来技術との比較
従来は排水や汚泥量が多い場合、場外搬出に高額な産廃コストがかかるうえ、高濃度汚泥や有機汚泥を処理することができない等、課題が多くありました。
しかし、セイスイ工業の仮設⽔処理プラントは、脱水機(遠心分離機)を主体とした最適なプラントを組み合わせることで短期間に汚泥を減容化、その場で24時間連続処理が可能です。油、有害物、有機物を含む排⽔や汚泥、急激に増加してしまった汚泥の減容化など幅広く対応ができ、生産ラインを止めることなく処理が可能です。そのため、産廃コストや処理コスト等のトータルコストも大きく削減できるため、処理効率と経済性の向上に貢献します。
セイスイ工業はこんな方法で解決!
既設の水処理設備は、曝気槽、沈殿槽、調整槽、加圧浮上槽、マイクロバブル層、担体槽、スカム貯留槽で構成されており、汚泥の他にも担体やろ材も取り除く必要があった為、仮設水処理プラントと汚泥からろ材と担体を取り除くことが出来る除去装置との組合せたプラントを提案致しました。
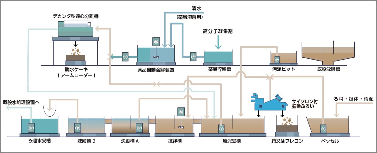
①
曝気槽と沈殿槽の汚泥を、脱水機(遠心分離機)で水と固形物に分離・脱水・減容化していきます。使用した脱水機(遠心分離機)はHS-500MWで、1時間当たり9㎥の汚泥を処理しました。
②
その他の槽から担体・ろ材を除去装置(振動ふるい機)で取り除き、その後の汚泥を脱水機(遠心分離機)で分離・脱水・減容化していきます。
③
最終的には全槽の汚泥を処理し、槽を空にしていきます。
この工法であれば、既設設備内の様々な汚泥を効率的に減容化できます。ろ材や担体の除去も可能です。
短期間で行われた大量汚泥の処理方法詳細
仮設水処理プラント概要図

処理前の様子

【写真】現場全景
工場内の限られたスペースに機材を設置するため、配置はセイスイ工業で提案させて頂いております。
処理中の様子

【写真①】既設沈殿槽

【写真②】原泥受け槽

【写真③】脱水機(遠心分離機)設置状況 HS-500MW

【写真④】処理水(分離された水)

【写真⑤】攪拌槽

【写真⑥】除去装置(振動ふるい機)

【写真⑦】沈殿槽A
汚泥の平均濃度は1.3%でした。沈殿槽の汚泥を原泥受け槽に送っていき、沈殿槽の汚泥が減ってきたら、次は曝気槽の汚泥を沈殿槽に送り先に曝気槽を空にしていきます。沈殿槽から送られてきた汚泥は、脱水機(遠心分離)で固液分離されます。使用した脱水機(遠心分離機)はHS-500MWです。
処理水は原泥受槽へ送られ、攪拌槽に戻した薬品成分が少し残った処理水と汚泥を反応させる事で凝集沈殿を促進させます。沈殿槽や曝気槽の汚泥がなくなったら、次は調整槽、加圧浮上槽、マイクロバブル層、担体槽の汚泥に混入しているろ材や担体を、除去装置(振動ふるい機)で取り除いていき、攪拌槽から溢れてきた上水は、沈殿槽A、沈殿槽Bへ流れていくに従い固形物が少なくなっていきます。
処理後の様子

【写真①】脱水ケーキ(分離された固形物)

【写真②】沈殿槽B 処理水(分離された水)

【写真③】水質確認(COD)
脱水ケーキ(分離された固形物)の含水率は約87%で、脱水ケーキ(分離された固形物)はコンテナへためていき、溜まったら搬出していきます。一方、その後、ろ布でろ過された水の水質が排水基準値以下になっている事を確認して、既設水処理設備へ排水します。


